برای تشخیص عیبهای مربوط به شیر انبساط در سیستم تبرید تراکمی، اول باید نحوه کار شیر را بهدقت درک کرد. قبلاز ارائه مشکلات مربوط به شیر انبساط، خلاصهای از کارکرد آن توضیح داده میشود.
در شیر انبساط یک دیافراگم قابل ارتجاع وجود دارد که محور اصلی شیر توسط این دیافراگم حرکت میکند. بر روی دیافراگم ۳ فشار اصلی اعمال و شیر در اثر برآیند این ۳ فشار باز یا بسته میشود. به شکل ۱ دقت کنید. در زیر دیافراگم فشار فنر P3 و فشار اواپراتور P2 (فشار ورودی اواپراتور در شیرهای بدون اکولایزر و فشار خروجی اواپراتور در شیرهای با اکولایزر) تأثیر دارند. بر بالای دیافراگم فشار حباب حرارتی P1 اعمال میشود. اگر جمع فشار فنر و فشار اواپراتور برابر با فشار حباب حرارتی باشد، دیافراگم حرکت نمیکند و درنتیجه شیر درحال تعادل خواهد بود: P1=P2+P3
نکته: اگر فشار حباب حرارتی بیشتر از فشار فنر و اواپراتور باشد، درنتیجه دیافراگم به سمت پایین حرکت کرده و شیر باز میشود. برعکس، اگر جمع دو فشار P3 و P2 بیشتر از فشار حباب حرارتی باشد، دیافراگم به بالا رفته و شیر بسته میشود.
وقتیکه شیر تنظیم شد، فشار فنر یک مقدار ثابتی خواهد بود و بعد از آن دیافراگم بر اثر اختلاف دو فشار فنر و اواپراتور عکسالعمل نشان میدهد. فشار فنر درواقع مقدار سوپرهیت خروجی از اوپراتور را کنترل میکند.

عمدهترین مشکلات شیر انبساط
شیر انبساط به اندازه کافی مبرد به اواپراتور نمیرساند
- تنظیم شیر را بررسی کنید. هر سازندهای شیر انبساط را معمولاً در حد وسط تنظیم میکند. یعنی اگر پیچ تنظیم شیر از حالت بسته تا باز کامل ۶ دور میچرخد، کارخانه آن را روی ۳ دور باز تنظیم میکند. لذا شیر را تا انتها بسته و تعداد دورهای چرخش تا حالت باز کامل را شمارش کنید و پیچ تنظیم را بر روی نصف تعداد شمارششده قرار دهید. برای تنظیم، هر دفعه یکچهارم تا یکدوم دور باز کرده و برای هر تنظیم ۱۵ دقیقه زمان داده و سوپرهیت خروجی از اوپراتور را اندازه بگیرید تا مقدار مورد نیاز بدست آید.
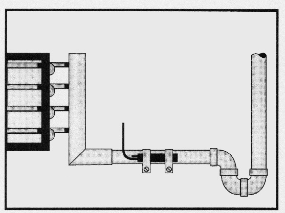
- محل نصب حباب حرارتی را بررسی کنید. حباب حرارتی باید حتما روی خط مکش افقی نزدیک به اواپراتور نصب شود. حباب حرارتی باید محکم روی لوله مکش بسته شود و کاملاً عایقشده تا دمای محیط روی آن تاثیر نگذارد. اگر تله روغن روی خط مکش دارید حتما حباب حرارتی را قبلاز آن نصب کنید (شکل ۲).

اگر قطر لوله مکش بیشتر از ۷/۸ اینچ باشد، حباب را روی ساعت ۴ یا ۸ ببندید (شکل ۳). اگر قطر لوله کوچک باشد، بهجز در زیر لوله در تمام محیط لوله میتوان حباب را بست. این بررسی را در زمانیکه شیر مبرد اضافی به اواپراتور میرساند نیز انجام دهید.

- رطوبت موجود در سیستم را چک کنید. رطوبت آب باعث اختلال شدید در کارکرد شیر انبساط میشود. ازآنجاییکه شیر اولین نقطه در سیستم است که دمای آن کاهش مییابد، رطوبت موجود در شیر منجمد شده و کارکرد آن را مختل میکند. توجه کنید که اگر دمای فیلتر (خشککن) از حد کارکرد آن خیلی بالاتر رود، رطوبت جذبشده در فیلتر آزاد و وارد شیر میشود. همچنین عواملی که باعث بالا رفتن دمای خط مایع میشوند، باعث گرم شدن فیلتر هم میشوند، مثل کندانسور آلوده یا قطع فن کندانسور. یک لیوان آب گرم روی بدنه شیر بریزید. اگر رطوبت منجمد شده باشد، ذوبشده و صدای جریان مبرد به گوش میرسد. این بررسی را زمانیکه شیر مبرد اضافی به اواپراتور میرساند نیز انجام دهید.
- وجود آلودگی در بدنه شیر را بررسی کنید. آلودگی ایجاد شده در سیستم مانند ذرات اکسید مس که در هنگام جوشکاری ایجاد میشود، میتواند وارد شیر شده و کارکرد آن را مختل کند. سیستم را pump down کنید. شیر را باز و داخل آن را تمیز کنید. پیشنهاد میشود در صورت مشاهده ذرات آلوده، فیلتر (خشککن) را تعویض کنید. این بررسی در زمانیکه شیر مبرد اضافی به اواپراتور میرساند نیز لازم است. شاید ذرات مانع بسته شدن شیر میشوند.
- وجود مایع کامل را در پشت شیر انبساط بررسی کنید. اگر قبل از شیر، شیشه روئیت دارید، مایعی که به شیر میرسد را بررسی کنید. شیشه روئیت باید مایع کامل را نشان دهد. اگر گاز و مایع به شیر میرسد، بررسی کنید که علت چیست. این مشکل از گرفتگی فیلتر، قطع نادرست خط مایع و خط مایع عمودی به سمت بالا با طول زیاد ناشی میشود. اگر مشکل از خط عمودی مایع باشد، یک مبدل خط مکش نصب کنید تا مایع به اندازه کافی سابکول شده و بعد به شیر برسد.
- افت فشار در دو طرف شیر را بررسی کنید. ظرفیت شیر انبساط به اختلاف فشار دو طرف آن بستگی دارد. هرچقدر اختلاف فشار بیشتر باشد، شیر ظرفیت بیشتری میدهد. سعی کنید افت فشار در ورودی شیر را کم کرده و یا فشار را بعد از شیر افزایش دهید. اگر فشار ورودی به شیر در اثر پایین آمدن فشار کندانسور (بهخاطر کاهش دمای محیط) کاهش یافته است، حتما سیستم تنظیم فشار کندانسور نصب کنید.
- بررسی کنید که مبرد موجود در حباب حرارتی در روی دیافراگم آن تقطیر نشده باشد. شیرهای انبساط با MOP، مقدار محدودی مبرد مایع در حباب حرارتی دارند. اگر سر شیر از حباب حرارتی سردتر شود، گاز موجود در حباب روی دیافراگم تقطیر شده و شیر میبندد. سر شیر را با روشی که به آن صدمه وارد نشود گرم کرده و سوپرهیت خروجی را اندازه بگیرید. اگر سوپرهیت به حد تنظیمشده برگشت، یعنی مبرد داخل حباب روی دیافراگم تقطیر شدهاست.
شیر انبساط مایع زیادی به اواپراتور میرساند و مایع به کمپرسور برمیگردد
شیر انبساط معمولاً در حدود ۲۵ تا ۳۰ درصد ظرفیت طراحی خود میتواند تنظیم شود. اگر شیر انبساط بیشاز این حد انتخاب شود، مبرد بیشاز اندازه به اواپراتور میرسد و درنتیجه مایع به کمپرسور برمیگردد.
- تنظیم شیر را همانطور که در مورد قبلی توضیح دادیم بررسی کنید.
- وجود مایع کامل را در پشت شیر انبساط بررسی کنید. اگر شیر انبساط بیشاز اندازه باز شده و فشار کندانسور در اثر کاهش دمای محیط کاهش یابد، مبرد مایع در کندانسور سابکول شده و مایع اضافی به شیر انبساط میرسد.
- نحوه تقسیم بار حرارتی هوا در اواپراتور را بررسی کنید. اگر سرعت هوا روی اواپراتور به دلایلی کاهش یابد، باعث کاهش انتقال حرارت شده و احتمال برگشت مایع به کمپرسور زیاد میشود (شکل ۴).

- نحوه پخش مبرد در اواپراتور را بررسی کنید. مبرد باید در مدارهای اواپراتور بهصورت مساوی تقسیم شود. اگر مبرد توسط پخشکن تقسیم میشود، باید قطر و طول لولههای پخشکن دقیقاً برابر باشد که تقسیم مبرد بهطور مساوی انجام شود. اگر در یک مدار مبرد بیشتر جریان یابد، باعث خروج مایع از آن مدار شده و شیر انبساط بسته میشود، درحالیکه مدارهای دیگر مبرد کافی ندارند. دمای خروجی هر مسیر از اواپراتور را قبلاز کلکتور اندازه بگیرید. دماهای مختلف نشاندهنده تقسیم نامساوی مبرد در مسیرهای اواپراتور است (شکل ۵).

مهندس زاره انجرقلی در این مقاله عیوب متداول در شیر انبساط ترموستاتیکی را توضیح دادند. میتوانید مقاله این استاد درمورد شیرهای انبساط دارای MOP را هم در سامانه رهجو مطالعه کنید و همچنین بسیاری مقالات تخصصی دیگر درمورد سیستم تبرید. با مشاهده دوره آموزش سیستمهای تبرید (سردخانه و چیلر) در سامانه رهجو بیشتر از دانش این استاد بزرگ بهرهمند خواهید شد.

